Kontakt: +48 606 356 235 lub napisz do nas

Proxmox Datacenter Manager - nareszcie jest!

Autor: Ireneusz Piasecki    11 Styczeń 2026
12 Styczeń 2026
3 min.

Proxmox VE
 

Uwaga

Nasza firma oferuje profesjonalne wsparcie dla systemów Proxmox: Proxmox VE, Proxmox Backup Server, Proxmox Mail gateway, Proxmox Datacenter manager.

Jesteśmy oficjalnym partnerem handlowym “Proxmox Server Solutions GmbH”

Posiadamy w sprzedaży każdy rodzaj licencji dostępnej dla produktów Proxmox - “cennik licencji Proxmox” .

Zapraszamy do KONTAKTU i współpracy!

Tel. kontaktowy: +48 606 356 235

1. Proxmox Datacenter Manager (PDM): Nowy wymiar monitorowania i zarządzania instalacjami Proxmox w Twoim Data Center

W świecie wirtualizacji, gdzie pojęcie „vendor lock-in” staje się coraz większym wyzwaniem dla biznesu, ekosystem Proxmox wyrasta na lidera otwartości i elastyczności. Najnowsza premiera – “Proxmox Datacenter Manager (PDM)” – to przełom, na który branża IT czekała od dawna. To narzędzie, które zmienia sposób, w jaki patrzymy na zarządzanie rozproszoną infrastrukturą.

W IT & Security zawsze stawiamy na rozwiązania, które łączą bezpieczeństwo z pełną kontrolą. PDM to brakujące ogniwo, które pozwala zarządzać wieloma klastrami Proxmox VE z jednego, ujednoliconego panelu. Oto dlaczego ten krok milowy w rozwoju open-source’owej wirtualizacji powinien zainteresować każdego administratora i właściciela firmy IT.

2. Scentralizowany Dashboard: “Single Pane of Glass”

Koniec z przeskakiwaniem między kartami przeglądarki i logowaniem się do każdego klastra z osobna. PDM oferuje globalny widok na całą infrastrukturę. Dzięki lokalnemu cachowaniu metryk, administrator ma błyskawiczny dostęp do stanu obciążenia CPU, RAM-u i pamięci masowej we wszystkich lokalizacjach jednocześnie. To oszczędność czasu i minimalizacja ryzyka przeoczenia krytycznych alertów.

“Proxmox Datacenter Manager - wszystko w jednym miejscu”
PDM - wszystko w jednym miejscu

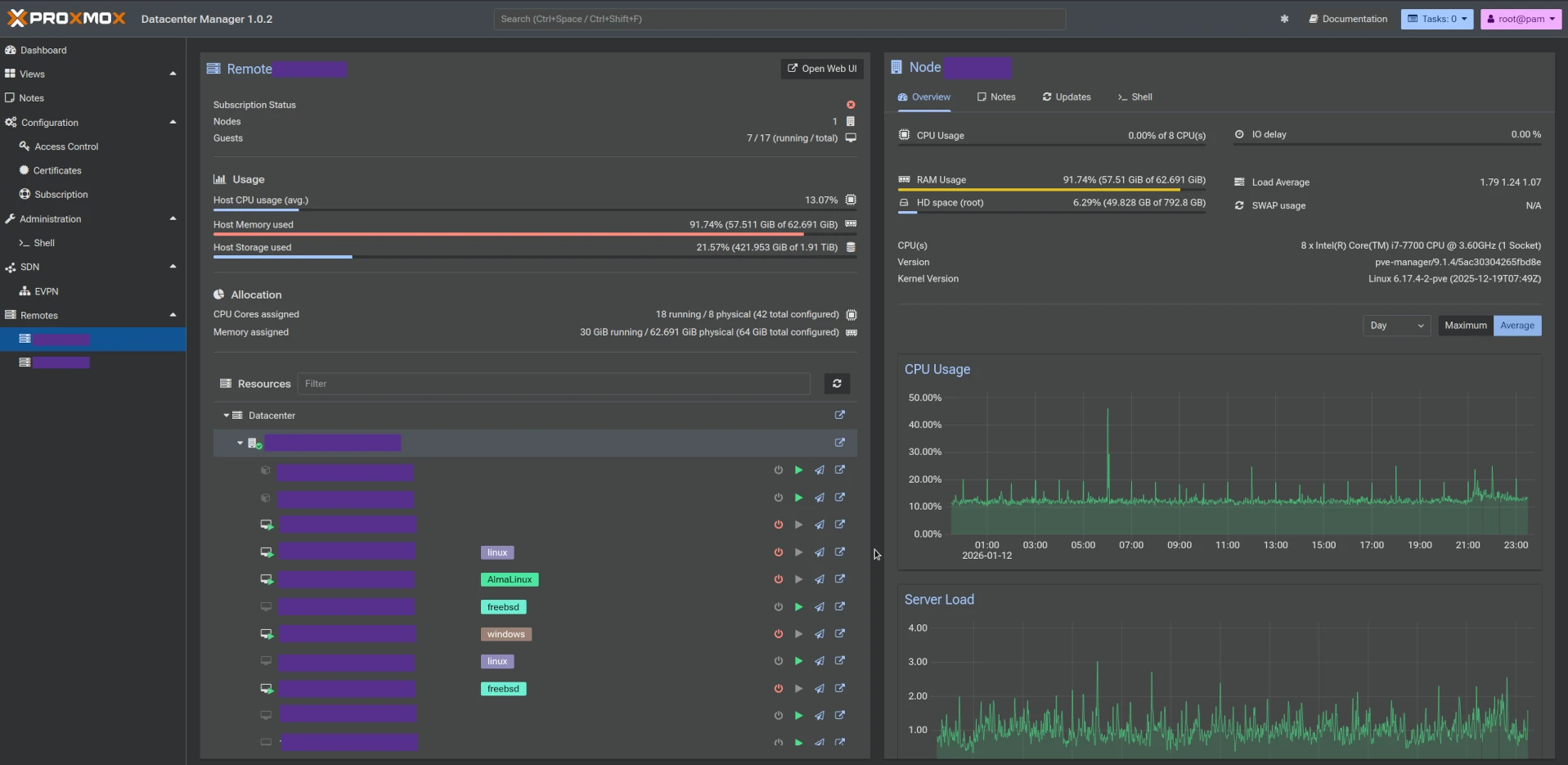
“Proxmox Datacenter Manager - statystyka hosta”
PDM - staystyka hosta

3. Cross-Cluster Migration: Płynność bez granic

Jedną z najbardziej wyczekiwanych funkcji jest możliwość migracji maszyn wirtualnych między całkowicie odrębnymi klastrami. PDM pozwala na przenoszenie obciążeń między fizycznie odseparowanymi jednostkami bez przerywania ciągłości działania usług. To kluczowe rozwiązanie dla wysokiej dostępności (HA) i efektywnego planowania prac konserwacyjnych w skali całego centrum danych.

4. Nowoczesna architektura napędzana przez Rust

Proxmox postawił na technologię przyszłości. Backend i frontend PDM zostały napisane w języku Rust (z wykorzystaniem frameworka Yew). Z perspektywy bezpieczeństwa (Security) to decyzja strategiczna – Rust eliminuje wiele klasycznych błędów związanych z pamięcią, co przekłada się na niespotykaną stabilność i szybkość działania interfejsu, nawet przy obsłudze setek noda-ów.

5. Inteligentne zarządzanie aktualizacjami i repozytoriami

Utrzymanie spójności wersji oprogramowania w rozproszonej sieci serwerów to wyzwanie. PDM centralizuje widok repozytoriów i statusów aktualizacji. Administrator może monitorować zapotrzebowanie na patche we wszystkich klastrach z jednego poziomu, co drastycznie skraca czas reakcji na nowo wykryte podatności (CVE).

6. Integracja i skalowalność API-first

PDM nie jest tylko nakładką graficzną. To system zaprojektowany z myślą o automatyzacji. Dzięki ustandaryzowanemu API, PDM pozwala na łatwą integrację z zewnętrznymi systemami monitoringu i własnymi skryptami administracyjnymi. Dla firm ceniących automatyzację, jak nasza, otwiera to drogę do jeszcze bardziej precyzyjnego zarządzania zasobami i raportowania.

7. Licencjonowanie i dostępność

Jak pozostałe produkty Proxmox, Proxmox Datacenter Edition jest dostępny za darmo z pełnymi funkcjonalnościami, z tym zastrzeżeniem, iż korzysta wówczas z repozytorium NON-PRODUCTION. Aby móc korzystać z repozytorium pakietów ENTERPRISE (stabilne, “wygrzane” wersje pakietów), liczba zdalnych hostów (“Remotes”) z licencją Basic lub wyższą musi wynosić min. 80% i więcej.

Przykład: Jeśli mamy 10 zdalnych hostów tzw. “Remotes”, 8 z nich musi mieć licencję Basic lub wyższą, aby móc korzystać z repozytorium ENTERPRISE.

8. Podsumowanie: Czy warto wdrożyć PDM?

Proxmox Datacenter Manager to dojrzała odpowiedź na rynkową dominację komercyjnych rozwiązań typu vCenter. Daje administratorom potężne narzędzie do orkiestracji, zachowując przy tym lekkość i transparentność, z której słynie Proxmox.

Wierzymy, że przyszłość infrastruktury leży w rozwiązaniach, które są skalowalne, bezpieczne i – przede wszystkim – dają użytkownikowi pełną własność nad jego danymi, a PDM idealnie wpisuje się w tę filozofię.